1. Discover
  2. Apps
  3. Scopescan

Scopescan

Validated
Validated
UtilitiesTool

About Scopescan

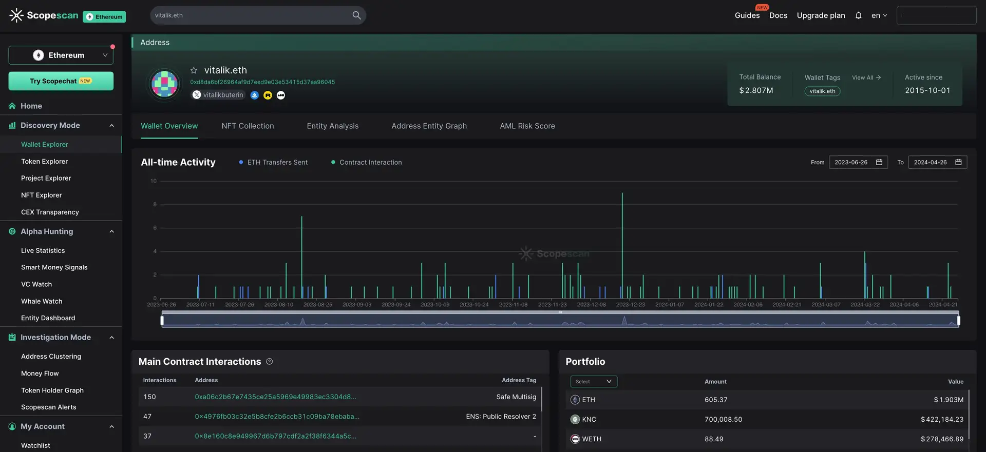
Unleash the power of data-driven Web3 insights with Scopescan. Dive deep into the crypto markets and uncover alpha-generating opportunities. Access our VC monitoring dashboard, Token Whale insights, Smart Money ranking, real-time alerts, etc. Track the flow of funds, reveal wallet connections, understand on-chain behaviors, & find highly connected addresses to uncover relations between entities.

Scopescan is a comprehensive Web3 analytics and investigation platform, designed to provide users with in-depth insights into blockchain activities. By offering advanced tools for data analysis and investigation, Scopescan aims to enhance transparency and trust within the blockchain ecosystem. The platform allows users to track and analyze transactions, smart contracts, and other blockchain-related data. Scopescan is part of the 0xScope ecosystem, focusing on delivering advanced blockchain analytics across various networks. Its mission is to be an essential tool for developers, investors, and anyone involved in blockchain technology, helping them navigate and understand the complex world of blockchain.

Scopescan is a cutting-edge Web3 analytics and investigation platform that has evolved significantly since its inception. As part of the 0xScope ecosystem, Scopescan has focused on delivering advanced blockchain analytics across a wide range of blockchain networks. The platform offers tools for monitoring and investigating blockchain activities, ensuring data accuracy and reliability.


One of the key milestones in Scopescan's development is the integration of multiple blockchain networks, enabling users to analyze data from different blockchains in one place. This cross-chain support is a significant advantage, allowing for comprehensive insights into the interconnected world of blockchain.


Scopescan has also developed sophisticated analytical tools that cater to various needs, from tracking token movements to analyzing smart contract activities. These tools are designed to provide detailed and actionable insights, making them invaluable for developers, investors, and blockchain enthusiasts.


The platform's user-friendly interface ensures that users can easily navigate and utilize the various features available. Real-time data updates are another critical feature, ensuring that users have the most current information at their fingertips.


Scopescan's commitment to transparency and trust is evident in its advanced investigation tools, which help track and investigate suspicious activities. This focus on security and integrity sets Scopescan apart from many other platforms in the market.


Similar platforms in the blockchain exploration and analytics space include Etherscan, BscScan, and Polygonscan. These platforms also offer comprehensive blockchain analytics and exploration services, making them direct competitors to Scopescan.


Overall, Scopescan has established itself as a reliable and innovative platform in the Web3 analytics space. Its continuous development and commitment to providing advanced tools and real-time data make it a valuable resource for anyone involved in the blockchain industry.

  • Comprehensive Analytics: Scopescan offers detailed analytics on blockchain transactions, smart contracts, and token movements.
  • Cross-Chain Support: The platform supports multiple blockchain networks, enabling users to analyze data across different blockchains.
  • Investigation Tools: Advanced tools for tracking and investigating suspicious activities and ensuring blockchain integrity.
  • User-Friendly Interface: An intuitive interface that simplifies the process of accessing and analyzing blockchain data.
  • Real-Time Data: Provides real-time updates on blockchain activities, ensuring users have the most current information.
  • Data Accuracy: Ensures data accuracy and reliability through advanced integration and analytical tools.
  • Transparency and Trust: Enhances transparency and trust within the blockchain ecosystem by offering advanced tools for data analysis and investigation.
  1. Visit the Scopescan Website: Navigate to Scopescan.
  2. Create an Account: Sign up by providing the required details and verifying your email.
  3. Explore Features: Familiarize yourself with the platform's interface and features.
  4. Access Analytics Tools: Utilize the various tools available for tracking and analyzing blockchain data.
  5. Stay Updated: Regularly check for updates and new features to enhance your analytical capabilities.
  6. Utilize Support: If you encounter any issues, refer to the platform's support resources or contact customer service for assistance.
  7. Join the Community: Engage with the Scopescan community to share insights and stay informed about the latest developments.

By following these steps, you can effectively start using Scopescan to gain in-depth insights into blockchain activities and enhance your understanding of the blockchain ecosystem.

App Validation Score in Magic Store
0out of 50 Votes
Approve
0 / 0%
Reject
0 / 0%

Scopescan Reviews by Real Users

4.22out of 59 Reviews
55%
33%
0%
0%
11%

Scopescan FAQ

  • Scopescan is a comprehensive Web3 analytics and investigation platform designed to provide users with in-depth insights into blockchain activities. By offering advanced tools for data analysis and investigation, Scopescan enhances transparency and trust within the blockchain ecosystem.

  • Scopescan supports multiple blockchain networks by integrating them into a single platform. This cross-chain support allows users to analyze data from various blockchains, providing comprehensive insights and facilitating a deeper understanding of blockchain interactions.

  • Scopescan offers advanced tools for tracking and investigating blockchain activities, including suspicious transactions and smart contract activities. These tools are designed to ensure blockchain integrity and enhance security by providing detailed and actionable insights.

  • Scopescan provides real-time data updates on blockchain activities, ensuring that users have the most current information at their fingertips. This feature helps users make informed decisions based on the latest data available.

  • Scopescan's user-friendly interface simplifies the process of accessing and analyzing blockchain data. The intuitive design ensures that users can easily navigate the platform and utilize the various analytical tools available.

You Might Also Like